Настройка LBE-5AC-23 | Ubiquiti форум UBNT: инструкции, настройка

Настройка LBE-5AC-23

dronis3

эксперт
9 Дек 2013
2.552
160
75
Volgograd
Есть ли частоты, на которые не стоит лезть даже при чистом эфире?

Посмотреть вложение 3578 Посмотреть вложение 3579
Насколько я знаю, что операторские или коммерческие частоты это 5180-5350 и 5650-6400, остальные уже на более других условиях и не так критичны, типа 4800-4900 тоже выделяются, но как то с другими условиями, а про остальные вообще неизвестно.
 
Автор
K

kibervolk

участник
26 Июл 2016
56
0
8
50
Я не разу не пробовал вебку АС железа ну или 7 или 8 версии прошивки, но если дадите удаленку, то буду благодарен и думаю получится что ниб.
В принципе я сам разобрался. На данный момент на 5600 переставил там немного получше. Удалёнку могу дать конечно что бы вам вебку попробовать
 

dronis3

эксперт
9 Дек 2013
2.552
160
75
Volgograd
В принципе я сам разобрался. На данный момент на 5600 переставил там немного получше. Удалёнку могу дать конечно что бы вам вебку попробовать
Да не обязательно, работает и хорошо. Но мои прогнозы были что на 20мгц или на 25мгц ширине канала было должно 90мб в одну сторону)))
 

dante113

участник
22 Май 2016
26
2
5
Kazan
Насколько я знаю, что операторские или коммерческие частоты это 5180-5350 и 5650-6400, остальные уже на более других условиях и не так критичны, типа 4800-4900 тоже выделяются, но как то с другими условиями, а про остальные вообще неизвестно.

Благодарю! Значит, будем спускаться ниже.
 
Автор
K

kibervolk

участник
26 Июл 2016
56
0
8
50
Доброго дня уважаемые. Возник ещё один вопросик. Не знаю куда его запилить. Решил в свою тему.
В общем логичное продолжение. Парочка друзей живущих не подалёку прознавших про мой шикарный интернет, настоятельно просят поделиться с ними. Так вот чем можно раздать WiFi метров до 120, градусов на 120-140. Недорого хотелось бы конечно, но стабильно. Короче какое оборудование смотреть
 

mutlamos

новичок
17 Дек 2016
3
0
3
50
Доброго времени суток, первый раз столкнулся с Ubiquiti,
возникло пару вопросов по LiteBeam 5AC 23, прошивка v7.2.4 (WA), работают в режиме моста на расстоянии около 700м , в трех метрах стоит другой мост направленный в сторону градусов на 80, частоты соседних мостов разнесены на ~150 мгц, ничего другого на 5 ггц в округе не наблюдается.
Мощность стоит по 13 dbm, если ставить меньше - падает уровень приема, полоса 20 мгц, модуляция в автомате - мост сам взял 8х (это инфа ко второму вопросу).
1 . где в настройках скрыть видимость точки доступа ?
2 . на расстоянии 700 метров RX Signal -59 dBm, это нормально?

p.s. точечная диаграмма сигнала какая-то размытая, что она вообще показывает и зачем, кто знает?



это значит что антенны плохо отъюстированы или помехи какие мешают?
 
Последнее редактирование:

shark136

участник
12 Окт 2016
113
4
20
40
У вас разница по вертикальной и горизонтальной юстировке в 1 случае 11дбм, во 2-ом случае 7дбм.
Попробуйте добиться разброса не более чем в 5дбм. Желательно делать юстировку сразу с 2-х сторон, меньше затрат по времени )
Вот пример моста на ~7км
PBM5AC300.png


По диаграмме - https://ru.wikipedia.org/wiki/Сигнальное_созвездие
 
Последнее редактирование:

Serjes

новичок
3 Июл 2017
12
0
3
47
Уважаемые... подскажите чайнику...
Есть такие же точки, мост на частоте 30. Ко мне скорость низкая, а от меня летает. Вот график. Скорее всего проблема в юстировке, но не могу понять какую из них крутить. И ещё момент, у меня работает более менее только если антену выставляю Fied 3 only. А если выстовлять 23 dbi то скорость падает ниже плинтуса :(
 

Вложения

  • 2.jpg
    2.jpg
    245,2 KB · Просмотры: 1.026

Serjes

новичок
3 Июл 2017
12
0
3
47
эфир чистый, за городом нахожусь ( ближе к вечеру выложу скрин). Опытным путем подобрал частоту в 30 герц, на этой частоте скорости лучше. Провайдер дает 100 мегабит. Ко мне долетает в районе 80-85. От меня 95-98.
Вкладка MAIN... вот это подтверждает
Мне кажется все дело в зоне Френеля... какие-то помехи на пути.
прямая и чистая видимость :) единственное , что может мешать это труба метров 15 в высоту, но она в стороне градусов на 15. Ну и от меня скорость гораздо выше :)
 

Вложения

  • 2.jpg
    2.jpg
    245,2 KB · Просмотры: 837
Последнее редактирование:

DenX

участник
30 Май 2017
121
11
20
39
эфир чистый, за городом нахожусь ( ближе к вечеру выложу скрин). Опытным путем подобрал частоту в 30 герц, на этой частоте скорости лучше. Провайдер дает 100 мегабит. Ко мне долетает в районе 80-85. От меня 95-98.
Вкладка MAIN... вот это подтверждает

прямая и чистая видимость :) единственное , что может мешать это труба метров 15 в высоту, но она в стороне градусов на 15. Ну и от меня скорость гораздо выше :)
А какая у тебя высота установки точек?
 

DenX

участник
30 Май 2017
121
11
20
39
7 метров зоны Френеля у вас есть чистыми?
 

Serjes

новичок
3 Июл 2017
12
0
3
47
7 метров зоны Френеля у вас есть чистыми?
Не сочти за делитанство, с такими терминами не знаком, посмотрел в нете... до трубы метров 100, не меньше. Я так понял из нета, что волны от трубы мешать не должны
 

DenX

участник
30 Май 2017
121
11
20
39
Не сочти за делитанство, с такими терминами не знаком, посмотрел в нете... до трубы метров 100, не меньше. Я так понял из нета, что волны от трубы мешать не должны
На пути линка нет деревьев мелких?
 

DenX

участник
30 Май 2017
121
11
20
39
Про сканируй эфир
+ показания разные
RX Rate – скорость получения данных.
TX Rate - скорость передачи данных.
Добейся на обе стороны х8
Сейчас у тебя на 1 х8, на другой х6
 

Serjes

новичок
3 Июл 2017
12
0
3
47
Про сканируй эфир
+ показания разные
RX Rate – скорость получения данных.
TX Rate - скорость передачи данных.
Добейся на обе стороны х8
Сейчас у тебя на 1 х8, на другой х6
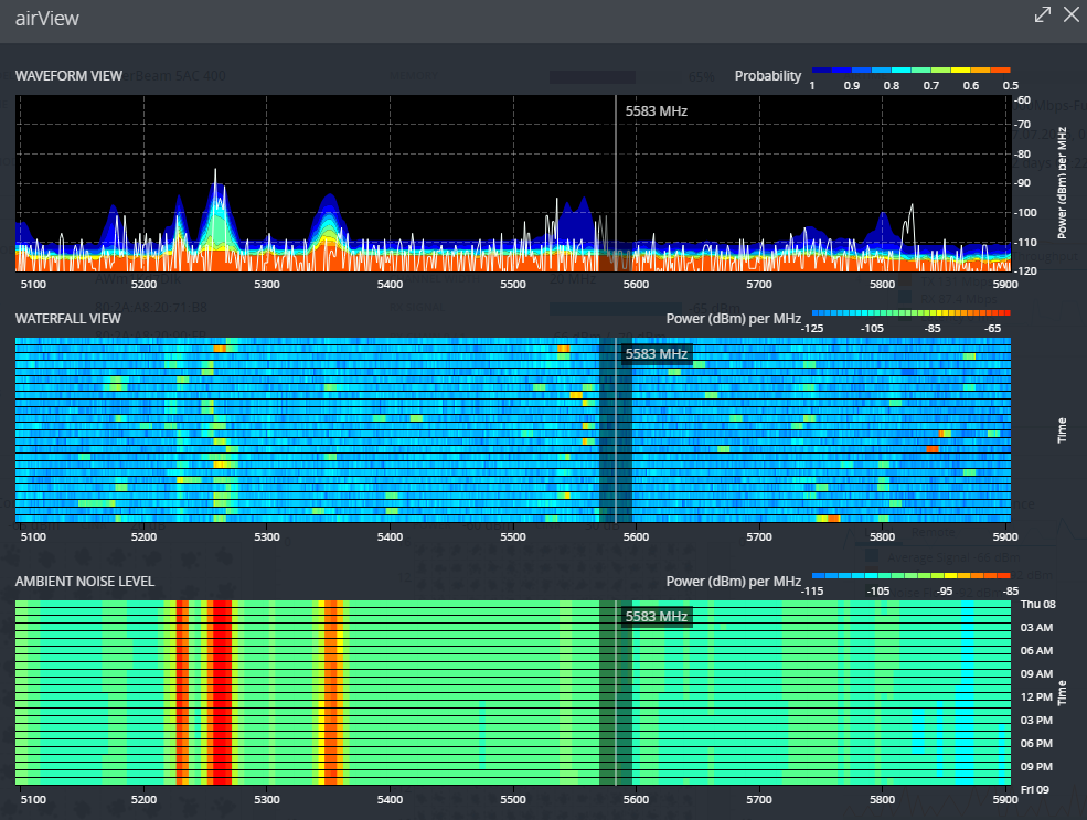
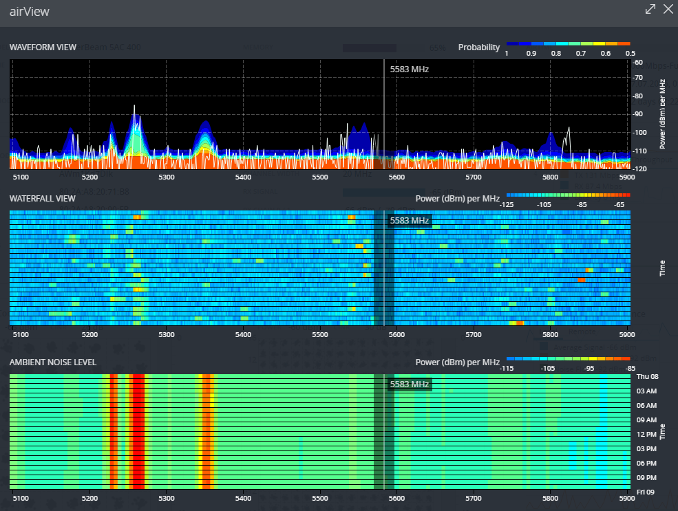
Просканил эфир, вот скрин. Далее поигрался с частотой, опытным путем добился на частоте 5550, что ко мне теперь в среднем 85-110 от меня 90-120, скрин прилогаю. Тока вот теперь в обе стороны х6. Скорость по спидтест.нет ко мне 80-93 от меня 95-98.
 

Вложения

  • 4.jpg
    4.jpg
    272,1 KB · Просмотры: 1.070
  • 5.jpg
    5.jpg
    235,4 KB · Просмотры: 839
Последнее редактирование: